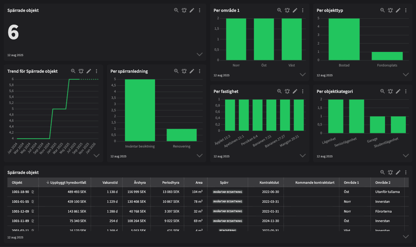
Spärrade objekt

Dashboarden är avsedd för dig som jobbar inom teknisk förvaltning, uthyrning eller controlling och vill ha en tydlig överblick över vilka objekt som är spärrade just nu – och varför. Den ger stöd för daglig styrning, analys och uppföljning av tillgången till hyresobjekt.
Vem tittar på den? | Hela bolaget |
---|---|
Hur ofta? | Dagligen |
Varför ska du använda dashboarden?
Dashboarden ger en uppdaterad vy över alla aktuellt spärrade objekt i beståndet, inklusive information om var de befinner sig geografiskt, vilken typ av spärr som är aktiv (ex. reparation, besiktning, sanering) och hur länge de varit spärrade. Vyn innehåller även trender över tid – ökar eller minskar antalet spärrade objekt?
Dashboarden används för att skapa insyn och kontroll över tillgängligheten i beståndet. Den gör det enklare att prioritera åtgärder, identifiera flaskhalsar och förstå vilka enheter som inte är uthyrningsbara just nu – samt varför.
Tips!
Tips på vad man ska kolla på:
Se vilka objekt som varit spärrade längst – behöver de följas upp?
Identifiera om vissa områden eller fastigheter har ovanligt många spärrar.
Jämför utvecklingen över tid – blir vi snabbare på att häva spärrar?
Analysera spärrorsak – är någon typ av spärr överrepresenterad?
Använd dashboarden som verktyg i planeringsmöten med teknik och uthyrning.
Exempel på system
Vitec Hyra & Teknisk förvaltning
Branschens dashboards
Det flexibla sättet att presentera data för teamet eller företaget. Skapa själv eller kopiera en från branschens exempel.
Ett BI-verktyg specialbyggt för fastighetsbranschens behov
Automatisera din uppföljning och rapportering med färdiga nyckeltal och dashboards. Lägg tiden på analys och att agera istället för att klippa och klistra i Excel eller vänta på ett konsultärende.

Ta steget in i
nästa generation
Inget gigantisk IT-projekt, inget systembyte, inga konsulter. Aktivera en tilläggslösning som redan finslipats i många år och med tusentals aktörer inom fastighetsbranschen.