Hyresbortfall

Dashboarden är avsedd för dig som vill proaktivt hantera och motverka hyresbortfall genom att använda detaljerade och framåtblickande analyser.
Vem tittar på den? | Uthyrare, VD, förvaltare |
---|---|
Hur ofta? | Veckovis |
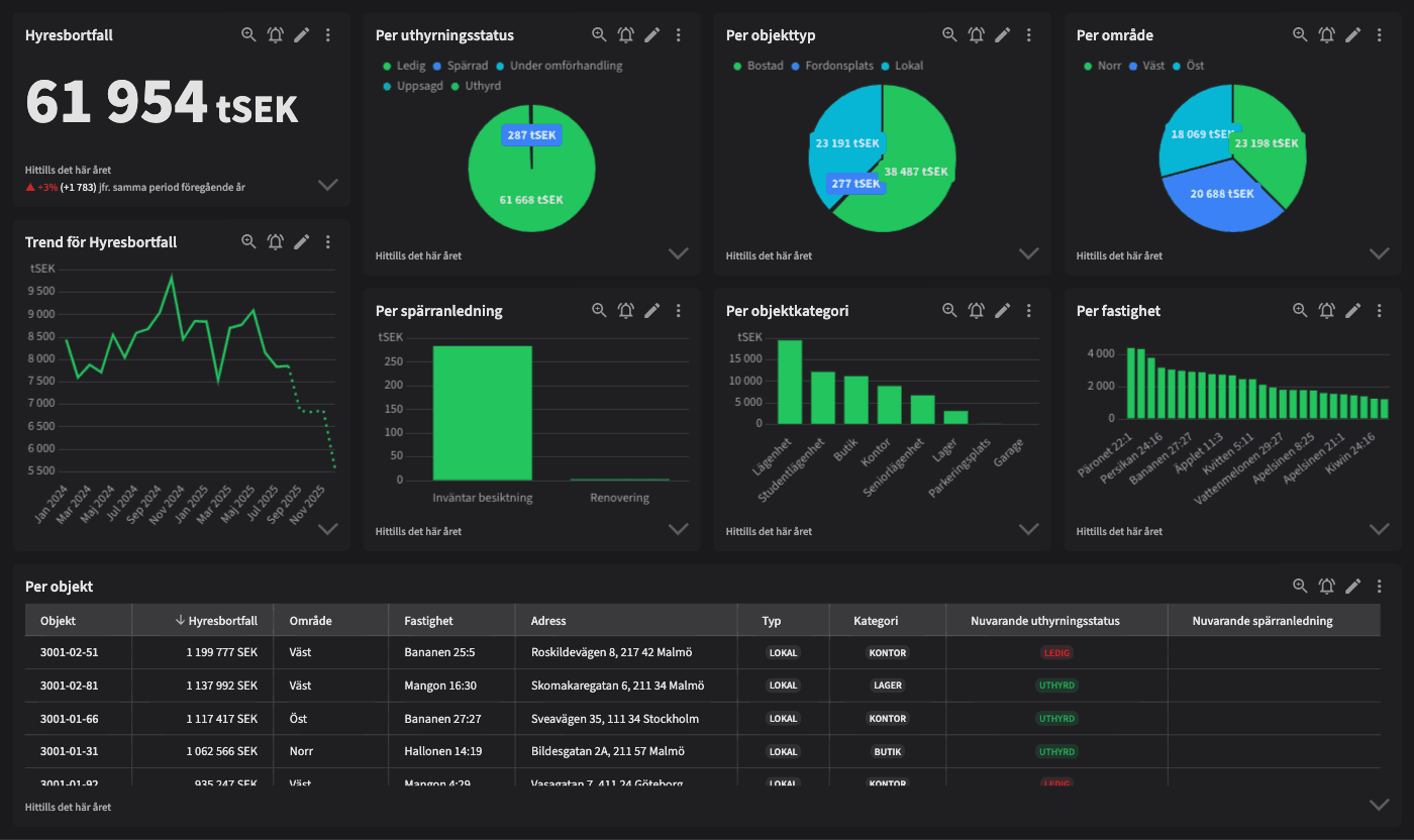
Varför ska du använda dashboarden?
Hyresbortfall är utformad för att ge en omfattande bild av hyresbortfall genom att inkludera prognoser, nuläge och trender. Här kan du följa hyresbortfall utifrån objekttyper, kategorier, fastigheter, områden och anledningar, vilket ger dig möjlighet att agera proaktivt för att motverka bortfall. Denna dashboard är mer effektiv än en traditionell resultatrapport, då den inte bara blickar bakåt utan också erbjuder en högre detaljrikedom och framåtblickande insikter.
Tips!
Stirra dig inte blind på resultatrapporten! Resultatrapporten kommer alltid spana bakåt, genom att beräkna hyresbortfallet från avtalsstrukturer kan du både se trender, nuläge och prognoser framåt. På detta sätt kan du agera snabbare för att motverka hyresbortfall.
Exempel på system
Vitec Hyra & Teknisk förvaltning
Branschens dashboards
Det flexibla sättet att presentera data för teamet eller företaget. Skapa själv eller kopiera en från branschens exempel.
Ett BI-verktyg specialbyggt för fastighetsbranschens behov
Automatisera din uppföljning och rapportering med färdiga nyckeltal och dashboards. Lägg tiden på analys och att agera istället för att klippa och klistra i Excel eller vänta på ett konsultärende.

Ta steget in i
nästa generation
Inget gigantisk IT-projekt, inget systembyte, inga konsulter. Aktivera en tilläggslösning som redan finslipats i många år och med tusentals aktörer inom fastighetsbranschen.