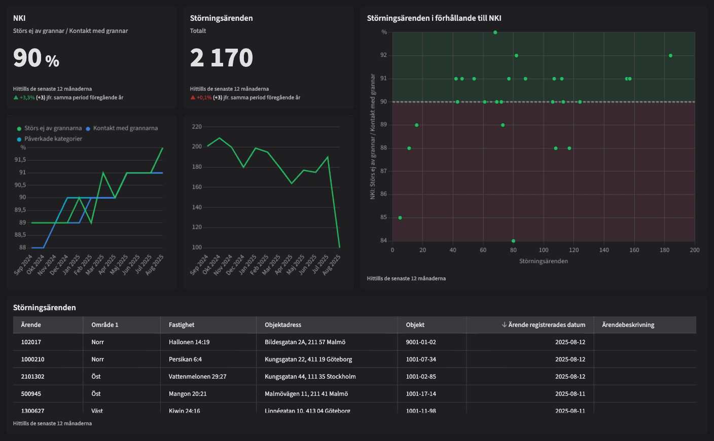
Störningsärenden i förhållande till NKI

Dashboarden är avsedd för dig som vill förbättra kundnöjdheten genom att analysera hur störningsärenden påverkar resultaten i kundundersökningar och vidta rätt åtgärder.
Vem tittar på den? | Tekniker, Hållbarhetschef |
---|---|
Hur ofta? | Veckovis |
Varför ska du använda dashboarden?
Störningsärenden i förhållande till NKI gör det möjligt för användaren att koppla kategorier i kundundersökningar till antalet störningsärenden och analysera hur dessa påverkar varandra. Genom detta kan man aktivt arbeta för att öka NKI genom att följa trender, nuläge, specifika områden och enskilda ärenden. Dashboarden ger insikter om var insatser behövs för att förbättra kundupplevelsen och öka kundnöjdheten.
Tips!
NKI är ett laggande KPI som påverkas av andra mätetal! Genom att identifiera och arbeta med icke-laggande nyckeltal som påverkar NKI kan ni förbättra kundnöjdheten i den dagliga förvaltningen.
Exempel på system
Branschens dashboards
Det flexibla sättet att presentera data för teamet eller företaget. Skapa själv eller kopiera en från branschens exempel.
Ett BI-verktyg specialbyggt för fastighetsbranschens behov
Automatisera din uppföljning och rapportering med färdiga nyckeltal och dashboards. Lägg tiden på analys och att agera istället för att klippa och klistra i Excel eller vänta på ett konsultärende.

Ta steget in i
nästa generation
Inget gigantisk IT-projekt, inget systembyte, inga konsulter. Aktivera en tilläggslösning som redan finslipats i många år och med tusentals aktörer inom fastighetsbranschen.