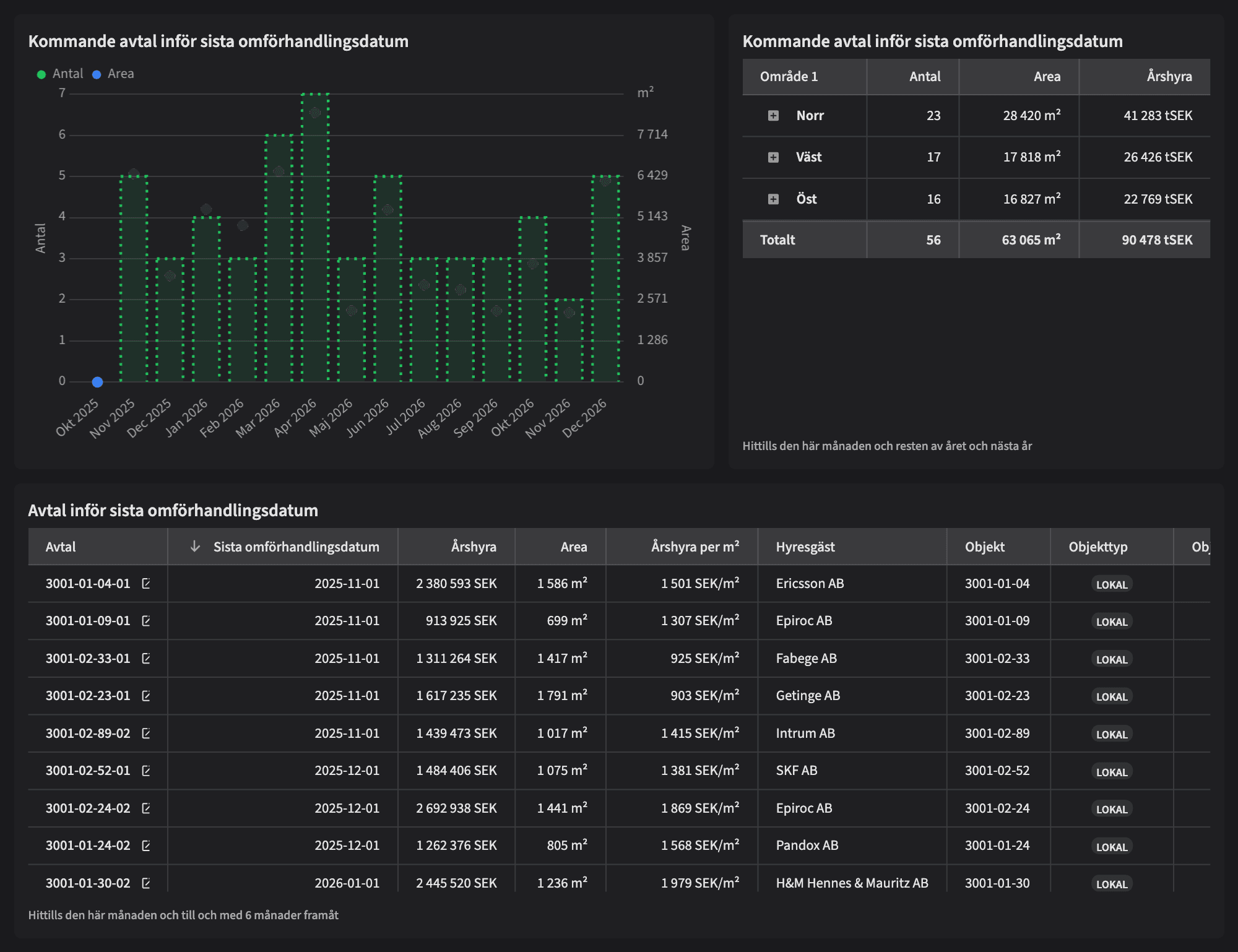
Avtal med sista datum för omförhandling

Dashboarden är avsedd för dig som vill ha kontroll över viktiga omförhandlingsdatum för att optimera hyresintäkterna och planera ditt arbete effektivt.
Vem tittar på den? | CFO, uthyrningschef, VD, förvaltare |
---|---|
Hur ofta? | Dagligen |
Varför ska du använda dashboarden?
Avtal med sista datum för omförhandling ger en översikt över när hyresavtal har sina sista datum för omförhandling innan de automatiskt förlängs. Detta är avgörande för att kunna omförhandla eller säga upp avtal i tid och därigenom maximera hyresintäkterna. Användaren kan också se antalet avtal per månad framåt, vilket underlättar planeringen av kommande omförhandlingar och arbetsbelastning.
Tips!
Sätt upp mål på årshyra per area! Genom att sätta sådana mål kan ni enkelt avgöra vilka avtal som bör omförhandlas för att säkerställa att ni får maximalt värde per kvadratmeter.
Exempel på system
Vitec Hyra & Teknisk förvaltning
Branschens dashboards
Det flexibla sättet att presentera data för teamet eller företaget. Skapa själv eller kopiera en från branschens exempel.
Ett BI-verktyg specialbyggt för fastighetsbranschens behov
Automatisera din uppföljning och rapportering med färdiga nyckeltal och dashboards. Lägg tiden på analys och att agera istället för att klippa och klistra i Excel eller vänta på ett konsultärende.

Ta steget in i
nästa generation
Inget gigantisk IT-projekt, inget systembyte, inga konsulter. Aktivera en tilläggslösning som redan finslipats i många år och med tusentals aktörer inom fastighetsbranschen.