Jämförelse av driftnetto påverkande kostnader

Dashboarden är avsedd för dig som vill jämföra och påverka driftnetto-relaterade kostnader i din dagliga förvaltning, och agera för att optimera kostnadseffektiviteten i dina fastigheter.
Vem tittar på den? | Controller, Ekonomichef |
---|---|
Hur ofta? | Månadsvis |
Varför ska du använda dashboarden?
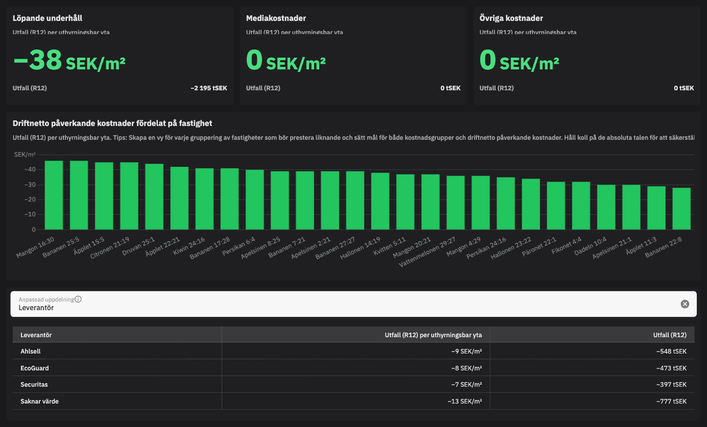
Jämförelse av driftnetto påverkande kostnader är utformad för att hjälpa dig att jämföra de kostnader som påverkar driftnettot och som är enklare att påverka i den dagliga förvaltningen mellan olika fastigheter. Användaren kan sätta upp mål för dessa kostnadskomponenter, såsom driftkostnader och löpande underhåll per uthyrningsbar yta, och analysera vad som sticker ut för en specifik fastighet. Med denna dashboard får du möjlighet att agera snabbt och effektivt för att optimera kostnadshanteringen.
Tips!
Kolla på liknande fastigheter och sätt mål! Skapa en vy för varje gruppering av fastigheter som ni anser bör prestera liknande och sätt upp mål för varje kostnadspost.
Exempel på system
Vitec Verksamhetsanalys
Vitec Ekonomi
Branschens dashboards
Det flexibla sättet att presentera data för teamet eller företaget. Skapa själv eller kopiera en från branschens exempel.
Ett BI-verktyg specialbyggt för fastighetsbranschens behov
Automatisera din uppföljning och rapportering med färdiga nyckeltal och dashboards. Lägg tiden på analys och att agera istället för att klippa och klistra i Excel eller vänta på ett konsultärende.

Ta steget in i
nästa generation
Inget gigantisk IT-projekt, inget systembyte, inga konsulter. Aktivera en tilläggslösning som redan finslipats i många år och med tusentals aktörer inom fastighetsbranschen.