Avancerad jämförelse av driftnetto påverkande kostnader

Dashboarden är avsedd för dig som vill identifiera fastigheter med både höga relativa och absoluta kostnader för att maximera effekten av effektiviseringar.
Vem tittar på den? | Controller, Ekonomichef |
---|---|
Hur ofta? | Månadsvis |
Varför ska du använda dashboarden?
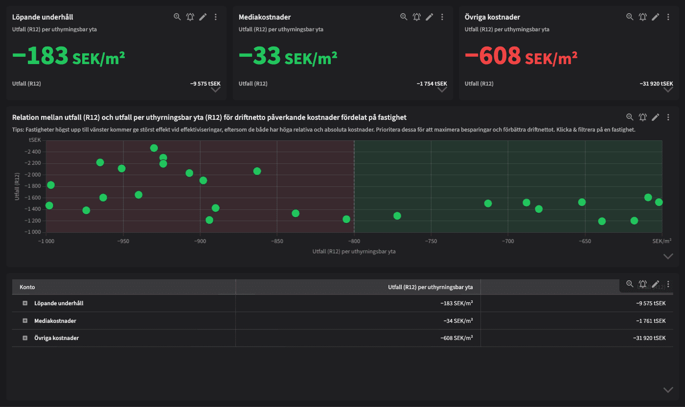
Avancerad jämförelse av driftnetto påverkande kostnader bygger vidare på "Jämförelse av driftnetto påverkande kostnader" genom att inkludera ett bubbeldiagram som kombinerar både relativa värden per fastighet (per uthyrningsbar yta, R12) och absoluta värden per fastighet (utfall, R12). Detta ger användaren en unik möjlighet att identifiera fastigheter som har högst kostnader när de är jämförbara samt vilka av dessa fastigheter som har den största absoluta kostnaden. På så sätt kan man prioritera effektiviseringar där de ger mest effekt.
Tips!
Spana in bubbeldiagrammet! Fastigheter högst upp till vänster kommer ge störst effekt vid effektiviseringar, eftersom de både har höga relativa och absoluta kostnader. Prioritera dessa för att maximera besparingar och förbättra driftnettot.
Exempel på system
Vitec Verksamhetsanalys
Vitec Ekonomi
Branschens dashboards
Det flexibla sättet att presentera data för teamet eller företaget. Skapa själv eller kopiera en från branschens exempel.
Ett BI-verktyg specialbyggt för fastighetsbranschens behov
Automatisera din uppföljning och rapportering med färdiga nyckeltal och dashboards. Lägg tiden på analys och att agera istället för att klippa och klistra i Excel eller vänta på ett konsultärende.

Ta steget in i
nästa generation
Inget gigantisk IT-projekt, inget systembyte, inga konsulter. Aktivera en tilläggslösning som redan finslipats i många år och med tusentals aktörer inom fastighetsbranschen.