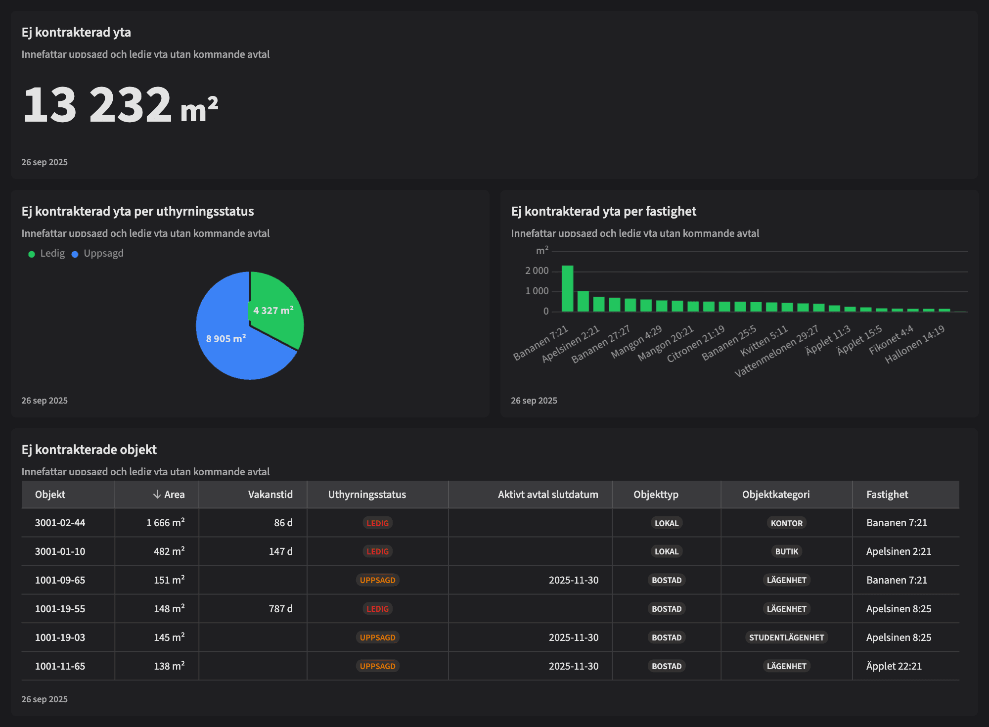
Ej kontrakterad yta

Dashboarden är avsedd för dig som arbetar med kommersiell uthyrning, fastighetsförvaltning eller portföljstyrning och behöver ha full överblick över vilken yta i beståndet som riskerar att stå tom – nu eller inom kort. Vyn är ett affärskritiskt verktyg för att identifiera var ni behöver sätta in insatser direkt, och vilka objekt som saknar en framtida intäkt.
Vem tittar på den? | Hela bolaget, kommersiell förvaltare |
---|---|
Hur ofta? | Dagligen |
Varför ska du använda dashboarden?
Dashboarden ger en tydlig sammanställning av all ej kontrakterad yta – det vill säga både uppsagd och redan ledig yta där det saknas ett kommande avtal. Här ser du hur stor yta som står utan framtida intäkt, vilka fastigheter som berörs, hur länge ytorna har varit vakanta, samt hur mycket som är i status “ledig” respektive “uppsagd”.
Dashboarden är särskilt värdefull i kommersiella bestånd där varje kvadratmeter räknas – du ser snabbt var ni riskerar ökat hyresbortfall, vilka lokaler som kräver ökat marknadsfokus, och var uthyrningsarbetet behöver intensifieras. Med denna vy arbetar ni mer proaktivt, mer datadrivet – och med bättre resultat.
Tips!
Tips på vad man ska kolla på:
Se vilka fastigheter som har störst ej kontrakterad yta – sätt in insatser där det smärtar mest.
Identifiera vilka objekt som saknar avtal efter ett specifikt slutdatum – agera i tid.
Filtrera fram objekt med lång vakanstid – finns det hinder i standard, läge eller strategi?
Dela upp efter status “ledig” vs “uppsagd” – för att matcha era insatser.
Använd tabellen som underlag i uthyrningsmöten och för att följa upp pågående dialoger.
Exempel på system
Vitec Hyra & Teknisk förvaltning
Branschens dashboards
Det flexibla sättet att presentera data för teamet eller företaget. Skapa själv eller kopiera en från branschens exempel.
Ett BI-verktyg specialbyggt för fastighetsbranschens behov
Automatisera din uppföljning och rapportering med färdiga nyckeltal och dashboards. Lägg tiden på analys och att agera istället för att klippa och klistra i Excel eller vänta på ett konsultärende.

Ta steget in i
nästa generation
Inget gigantisk IT-projekt, inget systembyte, inga konsulter. Aktivera en tilläggslösning som redan finslipats i många år och med tusentals aktörer inom fastighetsbranschen.