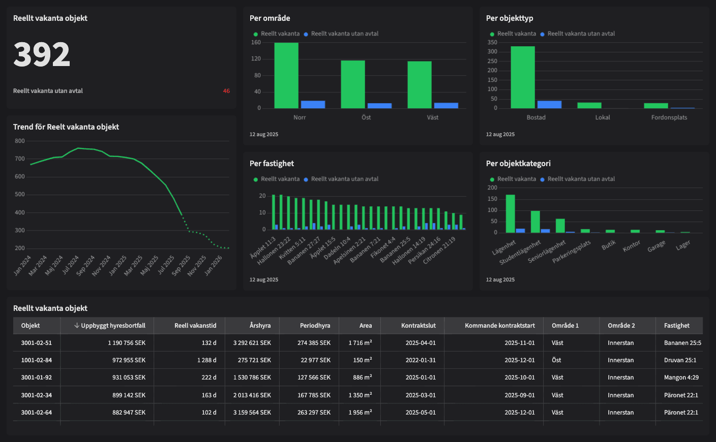
Reellt vakanta objekt

Dashboarden är avsedd för dig som jobbar med uthyrning, förvaltning eller controlling och vill ha full kontroll på det aktuella läget för reellt vakanta objekt – det vill säga hyresobjekt som står tomma här och nu. Dashboarden gör det enkelt att agera på dagens vakanser och att identifiera vilka som saknar kommande avtal.
Vem tittar på den? | Hela bolaget |
---|---|
Hur ofta? | Dagligen |
Varför ska du använda dashboarden?
Dashboarden ger en uppdaterad vy över alla objekt som är reellt vakanta, med särskild markering för de som ännu inte har något kommande kontrakt. Du ser vilka objekt som riskerar att generera hyresbortfall, var de finns, hur länge de har varit tomma och om något är planerat framåt.
Den här dashboarden används för att dagligen följa upp vakanser, prioritera uthyrningsinsatser, planera åtgärder eller marknadsföring, och säkerställa att objekt inte “trillar mellan stolarna”. Den är även ett viktigt stöd för samordning mellan uthyrare, kommunikation, ekonomi och förvaltning.
Tips!
Tips på vad man ska kolla på:
Filtrera fram objekt utan kommande avtal – dessa är mest akuta.
Se var de reella vakanserna finns geografiskt – fördela resurser därefter.
Följ hur länge objekt har varit tomma – behöver något åtgärdas?
Använd vyn i veckomöten för att följa upp och sätta fokusområden.
Jämför utvecklingen vecka för vecka – minskar antalet objekt utan lösning?
Exempel på system
Vitec Hyra & Teknisk förvaltning
Branschens dashboards
Det flexibla sättet att presentera data för teamet eller företaget. Skapa själv eller kopiera en från branschens exempel.
Ett BI-verktyg specialbyggt för fastighetsbranschens behov
Automatisera din uppföljning och rapportering med färdiga nyckeltal och dashboards. Lägg tiden på analys och att agera istället för att klippa och klistra i Excel eller vänta på ett konsultärende.

Ta steget in i
nästa generation
Inget gigantisk IT-projekt, inget systembyte, inga konsulter. Aktivera en tilläggslösning som redan finslipats i många år och med tusentals aktörer inom fastighetsbranschen.