Analys av uthyrningsprocessen

Dashboarden är avsedd för dig som vill förbättra uthyrningens effektivitet och få full insyn i hur processen från uppsägning till signering fungerar i praktiken. Den är särskilt värdefull för dig som ansvarar för vakanser, kundservice eller förvaltningsledning, och som behöver se hur ni arbetar i varje steg – inte bara det totala utfallet.
Vem tittar på den? | Ledningsgrupp, Uthyrare, Förvaltare |
---|---|
Hur ofta? | Veckovis |
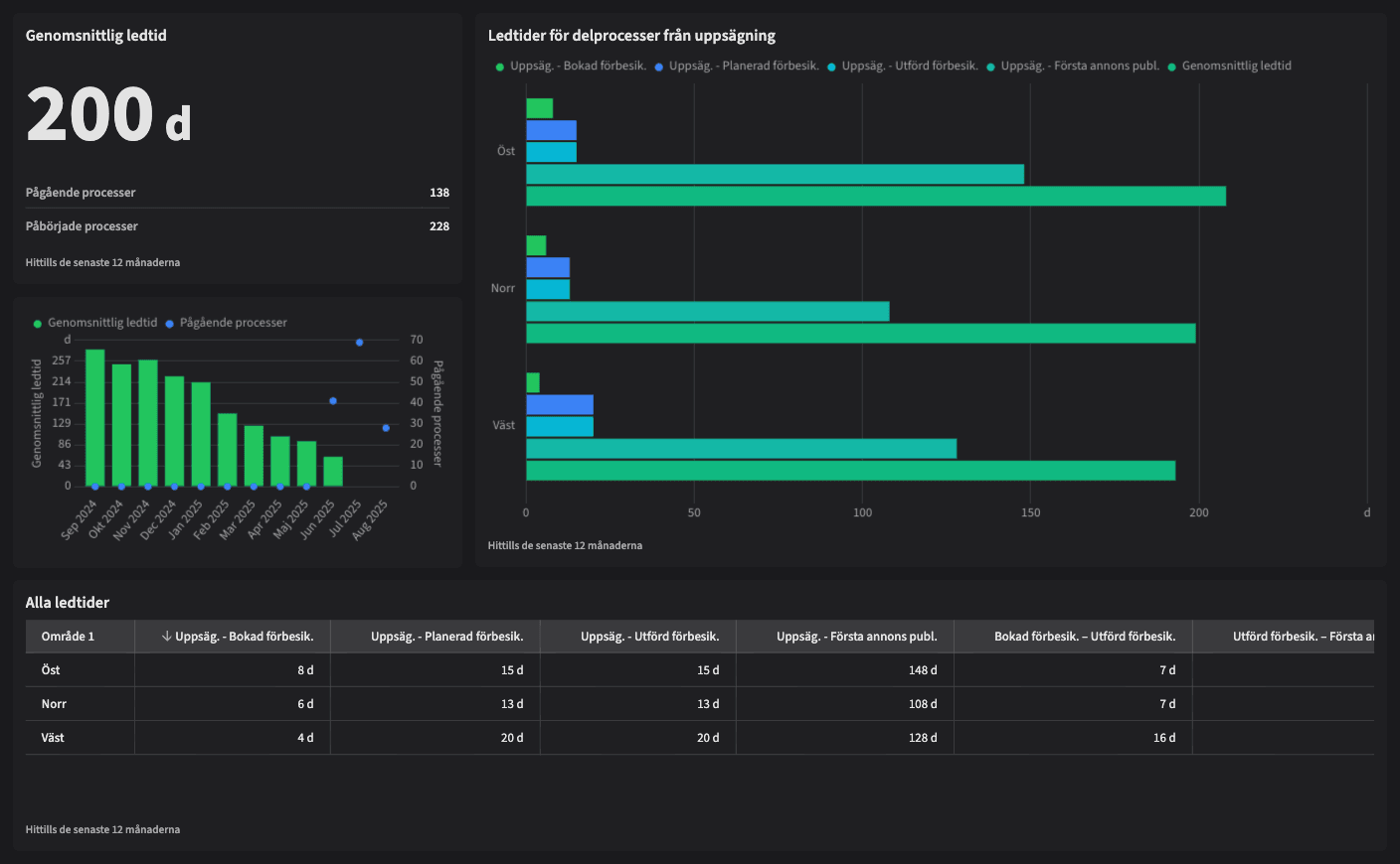
Varför ska du använda dashboarden?
Dashboarden ger en tydlig visualisering av alla ledtider från uppsägning till signering, inklusive steg som bokad besiktning, planerad och utförd besiktning och annonsering. Du ser både helheten och varje delmoment i processen, och kan följa hur lång tid varje steg tar i olika områden eller tidsperioder.
Du kan snabbt upptäcka flaskhalsar (exempelvis lång väntetid till publicerad annons), jämföra trender över tid, och utvärdera förbättringar. Genom att standardisera och följa upp era processer kan ni minska variation, korta vakanstider och förbättra kundupplevelsen.
Tips!
Se om något steg i processen drar ut ovanligt mycket på tiden (t.ex. från avslutad besiktning till publicerad annons).
Jämför olika områden för att identifiera bäst praxis.
Analysera utvecklingen över tid: blir ni snabbare – eller långsammare?
Använd dashboarden som underlag för dialog med interna team eller externa leverantörer (ex. besiktningsutförare).
Exempel på system
Vitec Hyra & Teknisk förvaltning
Branschens dashboards
Det flexibla sättet att presentera data för teamet eller företaget. Skapa själv eller kopiera en från branschens exempel.
Ett BI-verktyg specialbyggt för fastighetsbranschens behov
Automatisera din uppföljning och rapportering med färdiga nyckeltal och dashboards. Lägg tiden på analys och att agera istället för att klippa och klistra i Excel eller vänta på ett konsultärende.

Ta steget in i
nästa generation
Inget gigantisk IT-projekt, inget systembyte, inga konsulter. Aktivera en tilläggslösning som redan finslipats i många år och med tusentals aktörer inom fastighetsbranschen.