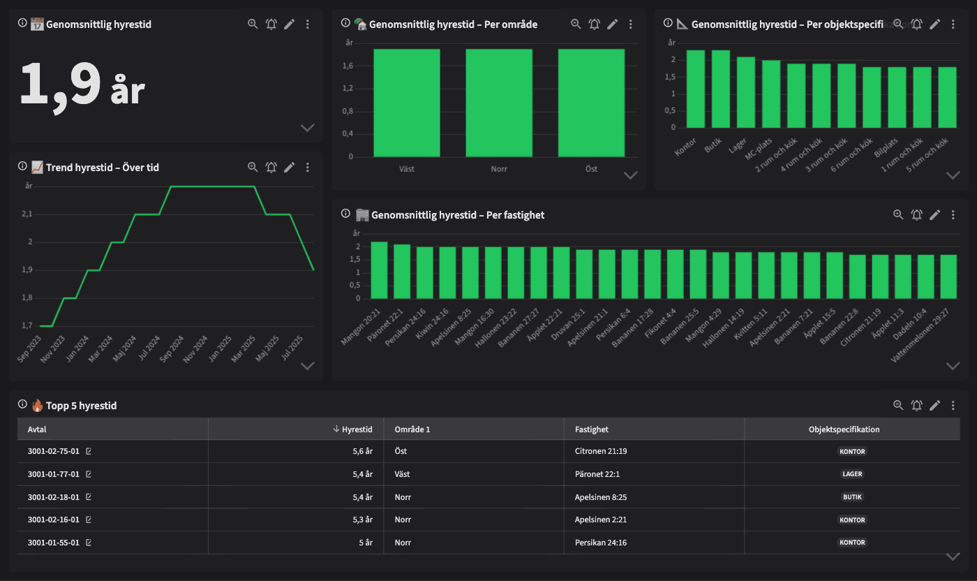
Hyrestid - Hur länge bor våra hyresgäster?

Dashboarden är avsedd för dig som jobbar med uthyrning, förvaltning eller fastighetsutveckling och vill förstå hur länge hyresgäster stannar i era bostäder och lokaler. Den hjälper dig att analysera mönster och trender i hyrestid för att dra slutsatser om attraktionskraft, trivsel och långsiktighet.
Vem tittar på den? | Förvaltare, Områdeschef, Uthyrningschef |
---|---|
Hur ofta? | Månadsvis |
Varför ska du använda dashboarden?
Dashboarden ger en tydlig översikt över genomsnittlig hyrestid – totalt, per område, per fastighet och per objektspecifikation. Du ser trender över tid, skillnader mellan olika lägenhetsstorlekar eller lokaltyper samt vilka fastigheter som har längst boendetid.
Dashboarden används för att identifiera attraktiva områden och fastigheter, förstå vilka objekt som ger stabila hyresförhållanden och var det kan finnas behov av att stärka boendemiljö, förvaltning eller kommunikation. Den skapar även ett gemensamt underlag för att diskutera boendelojalitet och kundvärde.
Tips!
Jämför hyrestid mellan områden – var stannar hyresgäster längst?
Analysera boendetid per objekttyp – vilka är mest stabila?
Följ trenden över tid – ökar eller minskar boendelängden?
Identifiera fastigheter med låg hyrestid – bör de prioriteras för analys eller åtgärd?
Använd informationen vid nyproduktion, omförhandling eller strategisk uthyrning.
Exempel på system
Vitec Hyra & Teknisk förvaltning
Branschens dashboards
Det flexibla sättet att presentera data för teamet eller företaget. Skapa själv eller kopiera en från branschens exempel.
Ett BI-verktyg specialbyggt för fastighetsbranschens behov
Automatisera din uppföljning och rapportering med färdiga nyckeltal och dashboards. Lägg tiden på analys och att agera istället för att klippa och klistra i Excel eller vänta på ett konsultärende.

Ta steget in i
nästa generation
Inget gigantisk IT-projekt, inget systembyte, inga konsulter. Aktivera en tilläggslösning som redan finslipats i många år och med tusentals aktörer inom fastighetsbranschen.